OFIVIEW POS
Es un sistema de punto de venta moderno que se adapta a cualquier tamaño de negocio. Con él, podrás realizar tus transacciones de manera eficiente y en tiempo real.
OFIVIEW POS
Realiza tus ventas en un mismo lugar, de manera práctica y en tiempo real, ya que la interfaz de usuario con que se cuenta es muy fácil de usar, de manera que cualquier persona pueda utilizarlo.
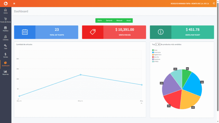
Además de poder consultar los dashboards y reporte de ventas en línea, los cuales nos ayudan con el análisis de nuestras ventas y para permitirnos realizar una correcta toma de decisiones.
Funcionalidades de Ofiview POS
- Acceso desde cualquier lugar
- Para uso en tablet o computadora
- Multiempresa
- Multientidad (sucursales)
- Múltiples Centros de Utilidad y Proyectos
- Dashboard de Ventas
- Catálogo de Clientes
- Imágenes de Productos
- Cobro con diversas formas de pago
- Logo en ticket de venta
- Formas de contacto en ticket
- Múltiples cajas
- Apertura y Cierre de Caja
- Creación de pedidos
- Listado de ventas
- Portal de Facturación para Clientes
- Descarga de XML y PDF de Factura en Portal
EMPRESAS QUE CONFÍAN EN NOSOTROS



Comienza tu prueba gratuita ¡ya!
Envíanos tu información y con gusto te contactaremos.